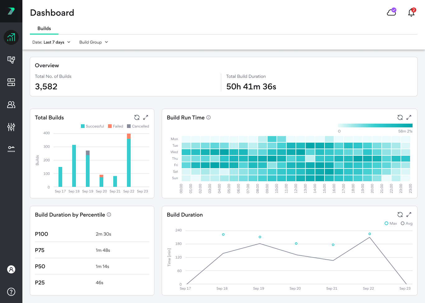
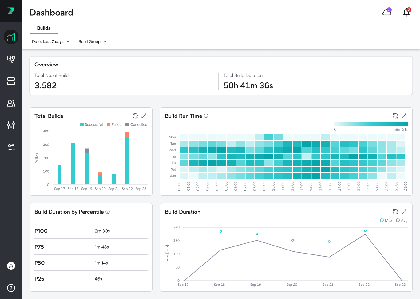
ダッシュボード

Builds Dashboardは、平均ビルド時間、ビルド合計など、ビルドに関する貴重な視覚的洞察を提供します。ダッシュボードには、[Coordinator Manager]で[ダッシュボード]アイコンをクリックしてアクセスできます。

これは、次のような調査が必要な分野を発見するのに役立ちます。

  • 平均ビルド時間のトレンド変化

  • ビルドの失敗またはキャンセル

  • グリッド負荷のピーク時間帯

データには上部に要約があり、さまざまなグラフが表示されます。概要とグラフは、時間枠をコントロールしたり、特定のイニシエータ タイプ、Build Group、またはBuildタイプのデータを表示したりするために使用できる、単一のフィルタを共有しています。

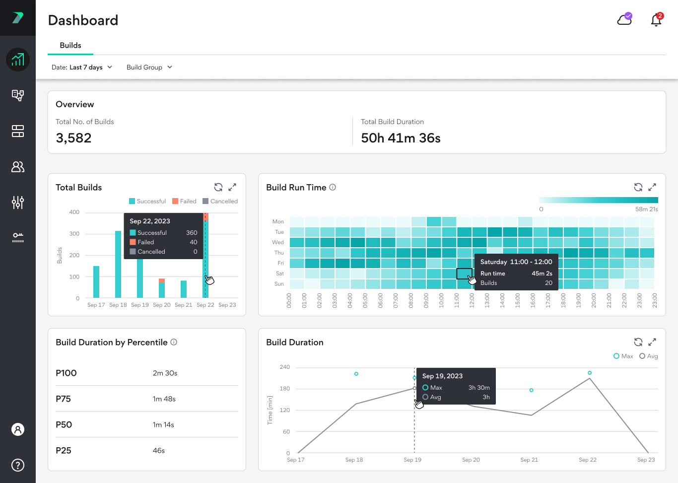
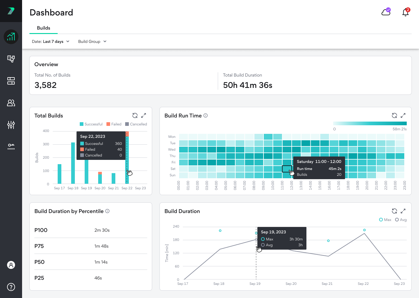
各グラフにカーソルを合わせると、より詳細な情報を表示できます。

タイムゾーン

ダッシュボードを表示する際、時間は閲覧者のブラウザのタイムゾーンで表示されます。つまり、ユーザーのタイムゾーンによって違う時間が表示されます。

Build Dashboard

概要

概要バーには、選択した期間に実行されたビルドの総数とその持続時間の総計が表示されます。

合計ビルド数

このグラフは、異なる時間帯でのビルドの総数を示し、ビルドが成功した数、失敗した数、キャンセルされた数を示しています。

バーをクリックすると、Build Listのフィルタリングされたバージョンが表示されます。

ビルド ランタイム

各時間帯における全てのビルド実行時間の合計を表示する傾向分析グラフです。時間帯は週ごとのパターンを強調するように設計されており、1日のさまざまな時間帯を通してグリッドの負荷を追跡できます。7日以上の実行時間を選択した場合は、平均値が表示されます。たとえば、30日間を選択した場合、1つのボックスには4つの異なる週の同じ時間が表示される場合があります。この場合、それぞれの値の合計実行時間を計算し、4つの値の平均を表示します。

ボックスをクリックすると、Build Listのフィルタリングされたバージョンが表示されます。

ビルド実行時間のパーセンタイル

選択された実行時間のパーセンタイル別にビルド時間を表示します。たとえば、75%のビルドは短く、25%のビルドはP75の値(下の画像では1分48秒)より長買ったことを示します。

このグラフは、正確で分かりやすいデータを提供するために、選択した期間に100以上のビルドがあった場合にのみ表示されます。

Build Duration

1日の平均ビルド時間と最大ビルド時間を表示します。