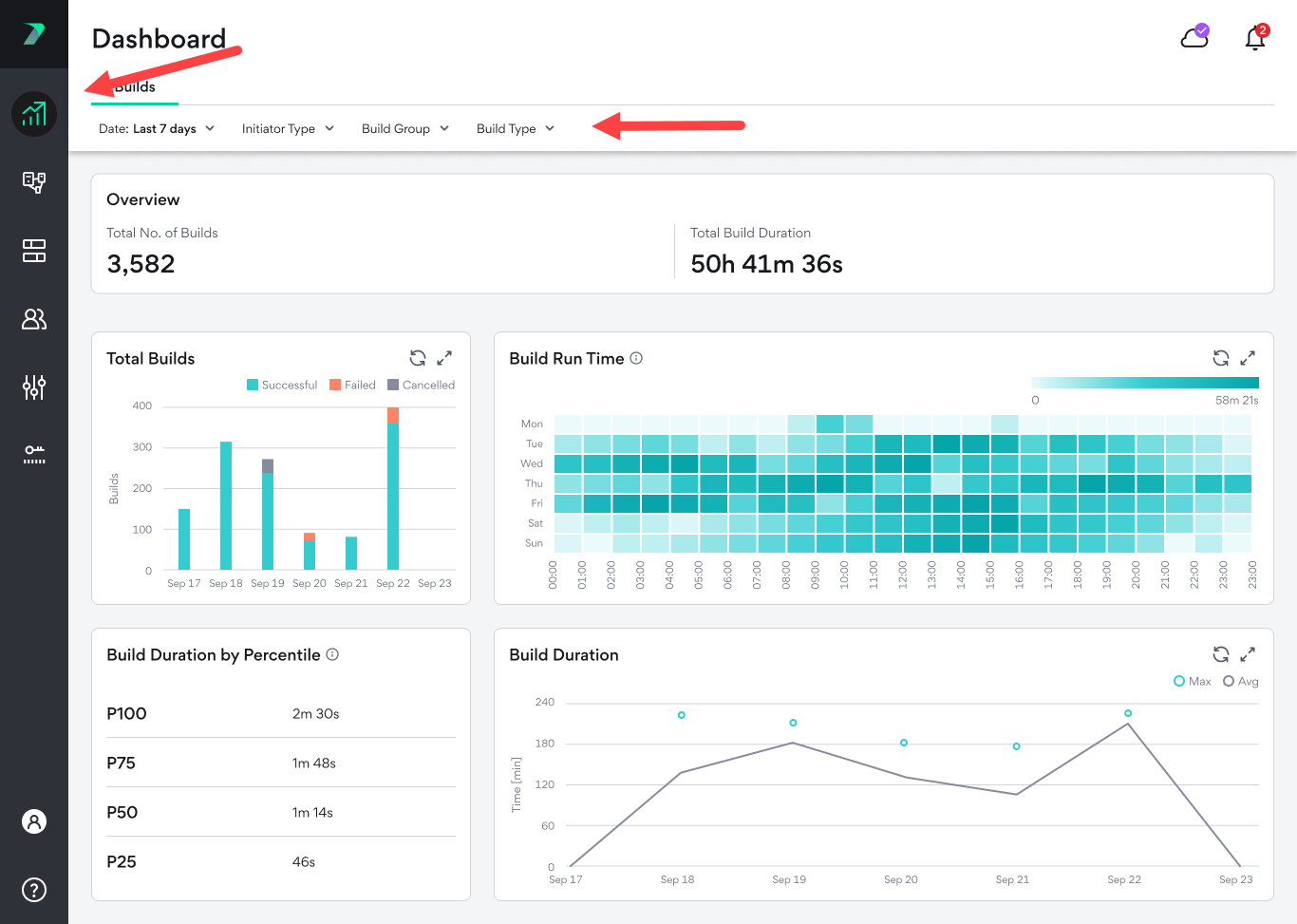
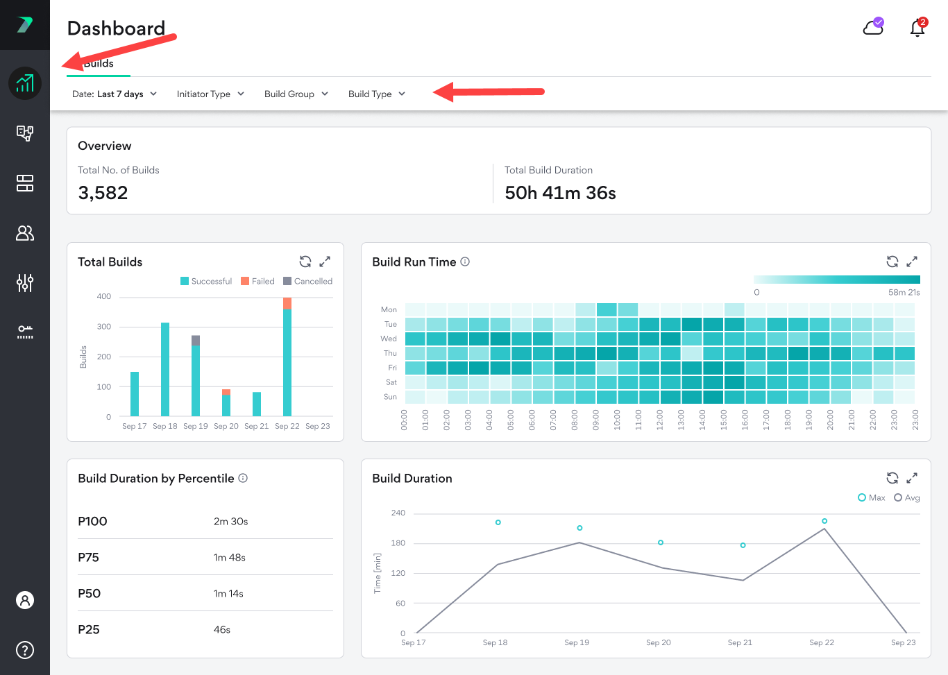
Builds Dashboard

Builds Dashboardでは、ビルドの平均実行時間や合計ビルド数など、ビルドに関する貴重な情報を視覚的に確認できます。[Coordinator Manager」で「Dashboard」アイコンをクリックし、「Builds」タブを選択すると、「Dashboard」にアクセスできます。

これは、次のような調査が必要な分野を発見するのに役立ちます。

  • 平均的なビルド時間のトレンドの変化

  • 失敗またはキャンセルされたビルド

  • グリッド負荷におけるピークの時間帯

データには上部にある概要と、さまざまなグラフが表示されます。概要とグラフは、時間枠を制御したり、特定のイニシエータ タイプ、Build Group、またはビルド タイプのデータを表示したりするために使用できる、単一のフィルタを共有しています。

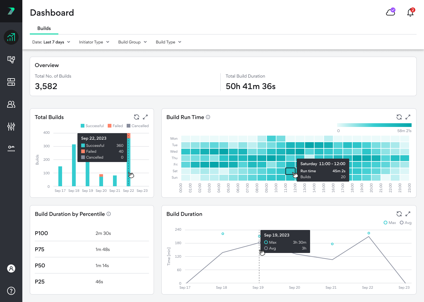
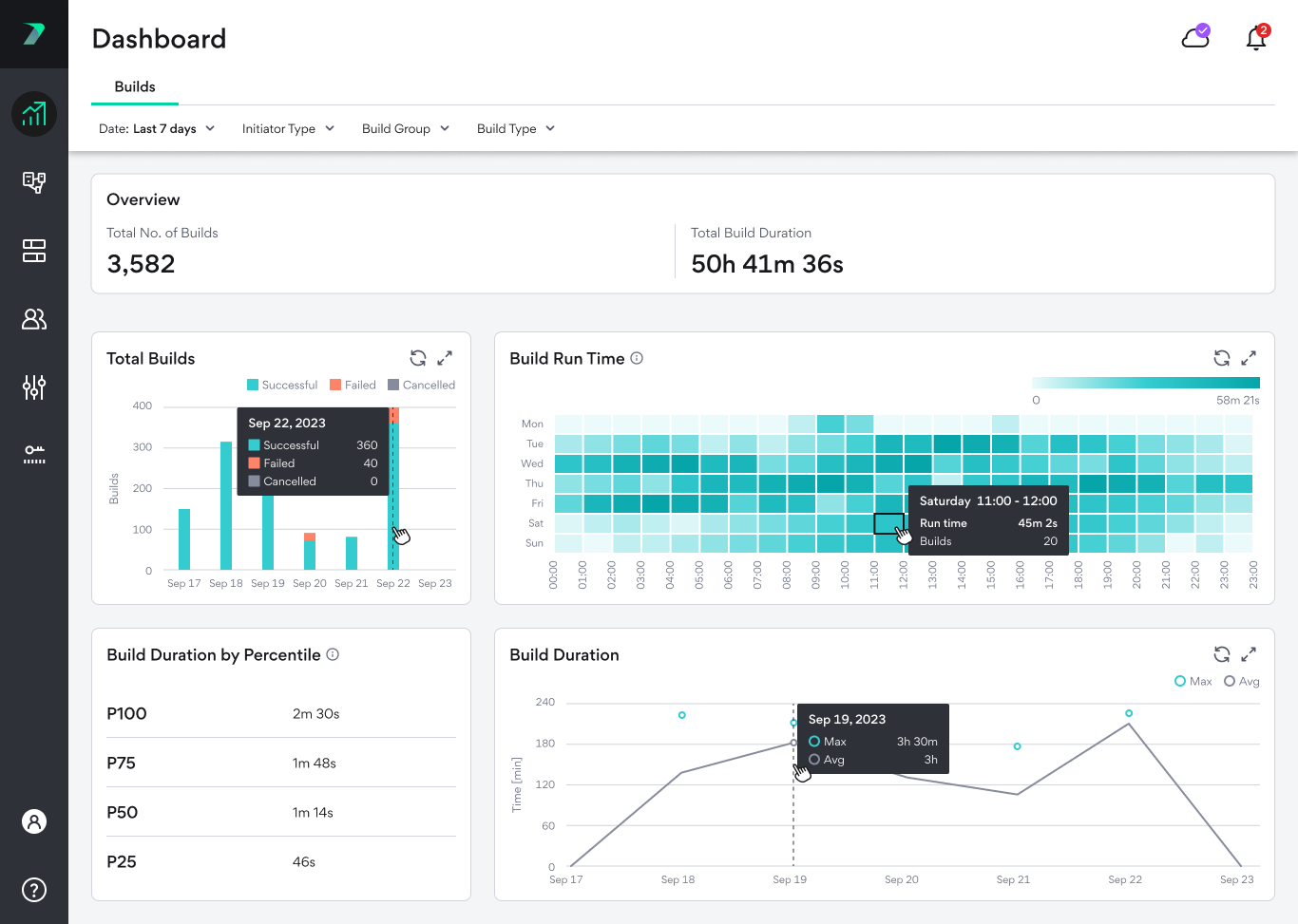
各グラフにカーソルを合わせると、より詳細な情報を見ることができます。

タイムゾーン

ダッシュボードを表示する際、閲覧者のブラウザの観点から時間が表示されます。つまり、データを閲覧しているユーザーのタイムゾーンによって、表示される時間が違います。

Builds Dashboard

概要

概要バーには、選択した時間に実行されたビルドの総数と合計の接続時間が表示されます。

合計ビルド数

このグラフは、さまざまな期間におけるビルドの総数を示し、ビルドが成功した数、失敗した数、キャンセルされた数を示します。

バーをクリックすると、Build Listのフィルタリングされたバージョンが表示されます。

Build Run Time

各時間帯における全ビルドの実行時間の合計を表示する傾向分析グラフ。時間帯は週ごとのパターンを強調するように設計されており、1日のさまざまな時間帯を通してグリッドの負荷を追跡できます。7日以上の期間を選択した場合は、平均値が表示されます。たとえば、30日間の期間を選択した場合、1つのボックスは4つの異なる週の同じ時間を表す場合があります。この場合、それぞれの値の合計実行時間を計算し、4つの値の平均を表示します。

ボックスをクリックすると、Build Listのフィルタリングされたバージョンが表示されます。

Build Duration Percentile

選択された実行時間のパーセンタイル別にビルド実行時間を表示します。たとえば、75%のビルドは短く、25%のビルドはP75の値(下の画像では1分48秒)より長かったことになります。

このグラフは、正確で意義のあるデータを提供するために、選択した期間に100以上のビルドがあった場合にのみ表示されます。

Build Duration

1日の平均ビルド時間と最大ビルド時間を表示します。